找回密码
 立即注册
首页 业界区 安全 Prometheus监控node节点(二进制版)

Prometheus监控node节点(二进制版)

列蜜瘘 2025-6-2 18:51:46
概述

Prometheus 监控 Node 节点(服务器 / 主机)是最常见的监控场景之一,通常通过 Node Exporter 实现。以下是详细的配置指南:
实操

二进制部署Node Exporter
  1. # 下载
  2. [root@lb ~]# wget https://github.com/prometheus/node_exporter/releases/download/v1.9.1/node_exporter-1.9.1.linux-386.tar.gz
  3. # 解压
  4. [root@lb ~]# tar -xvf node_exporter-1.9.1.linux-386.tar.gz
  5. # 创建软连接
  6. [root@lb ~]# ln -s node_exporter-1.9.1.linux-386 node_exporter
  7. [root@lb ~]# ll node_exporter
  8. lrwxrwxrwx 1 root root 29 Jun  2 20:09 node_exporter -> node_exporter-1.9.1.linux-386/
复制代码
创建systemd文件
  1. [root@lb ~]# cat /etc/systemd/system/node-exporter.service
  2. [Unit]
  3. Description=huangSir Linux Node Exporter
  4. Documentation=https://prometheus.io/docs/introduction/overview/
  5. After=network.target
  6. [Service]
  7. Type=simple
  8. # --web.telemetry-path="/metrics"指定获取指标的路径
  9. ExecStart=/root/node_exporter/node_exporter --web.telemetry-path="/metrics" \
  10. # 指定监听的端口
  11.    --web.listen-address=0.0.0.0:9100
  12. [Install]
  13. WantedBy=multi-user.target
复制代码
加载配置文件启动
  1. [root@lb ~]# systemctl daemon-reload
  2. [root@lb ~]# systemctl start node-exporter
  3. # 检查状态
  4. [root@lb ~]# systemctl status node-exporter
  5. ● node-exporter.service - huangSir Linux Node Exporter
  6.      Loaded: loaded (/etc/systemd/system/node-exporter.service; disabled; vendor preset: enabled)
  7.      Active: active (running) since Mon 2025-06-02 20:14:10 CST; 5s ago
  8.        Docs: https://prometheus.io/docs/introduction/overview/
  9.    Main PID: 782062 (node_exporter)
  10.       Tasks: 4 (limit: 973)
  11.      Memory: 13.3M
  12.         CPU: 21ms
  13.      CGroup: /system.slice/node-exporter.service
  14.              └─782062 /root/node_exporter/node_exporter --web.telemetry-path=/metrics --web.listen-address=0.0.0.0:9100
复制代码
访问测试,测试是否能拿到指标
http://10.0.0.10:9100/metrics
1.png

配置Prometheus

这里的Prometheus是采用二进制安装的方式,参考:二进制安装Prometheus
修改Prometheus的配置文件,添加下面的配置
  1. # 顶级标签应该不用配置
  2. scrape_configs:
  3.   - job_name: "node_exporter"
  4.     scheme: "http"
  5.     metrics_path: "/metrics"
  6.     static_configs:
  7.       - targets: ["10.0.0.10:9100"]
  8.         labels:
  9.           app: "node_exporter"
复制代码
检查一下语法
  1. [root@lb ~/prometheus]# ./promtool check config prometheus.yml
  2. Checking prometheus.yml
  3. SUCCESS: prometheus.yml is valid prometheus config file syntax
复制代码
热加载Prometheus
  1. [root@lb ~/prometheus]# curl -X POST http://10.0.0.10:9090/-/reload
复制代码
访问Prometheus,查看是否监听到node_exporter

http://10.0.0.10:9090/targets
2.png

配置Grafana看板

Grafana添加Prometheus数据源

省略
Grafana导入node_exporter看板

3.png

输入看板ID:1860
4.png

选择数据源
5.png

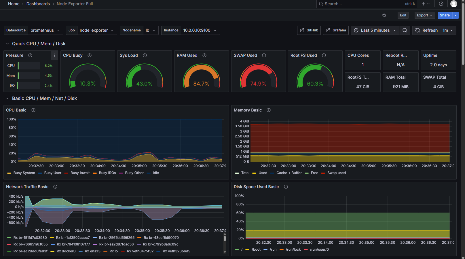
最后我们的看板就呈现了
6.png


来源:程序园用户自行投稿发布,如果侵权,请联系站长删除
免责声明:如果侵犯了您的权益,请联系站长,我们会及时删除侵权内容,谢谢合作!

相关推荐

昨天 16:58

举报

这个好,看起来很实用
您需要登录后才可以回帖 登录 | 立即注册