登录
/
注册
首页
论坛
其它
首页
科技
业界
安全
程序
广播
Follow
关于
签到
每天签到奖励2-10圆
导读
排行榜
TG频道
发帖说明
登录
/
注册
账号
自动登录
找回密码
密码
登录
立即注册
搜索
搜索
关闭
CSDN热搜
程序园
精品问答
技术交流
资源下载
本版
帖子
用户
软件
问答
教程
代码
写记录
VIP申请
VIP网盘
网盘
联系我们
发帖说明
每日签到
道具
勋章
任务
淘帖
动态
分享
留言板
导读
设置
我的收藏
退出
腾讯QQ
微信登录
返回列表
首页
›
业界区
›
业界
›
一个基于 .NET 开源、功能强大的分布式微服务开发框架 ...
一个基于 .NET 开源、功能强大的分布式微服务开发框架
[ 复制链接 ]
泠邸
昨天 01:15
前言
今天大姚给大家分享一个基于 .NET 开源、功能强大的分布式微服务开发框架:Anno.Core。
Anno.Core 项目介绍
Anno.Core 是一个基于 .NET 开源、功能强大的分布式微服务开发框架,致力于简化分布式、微服务系统的构建。框架原生支持 gRPC 和 Thrift 两种高性能 RPC 通信协议,自带服务发现、调用链追踪、Cron 调度、限流、事件总线、CQRS 、DDD、插件化开发等。
Viper 项目介绍
Viper 是一个基于 Anno.Core 微服务引擎开发的 Dashboard 项目、示例项目。
项目功能
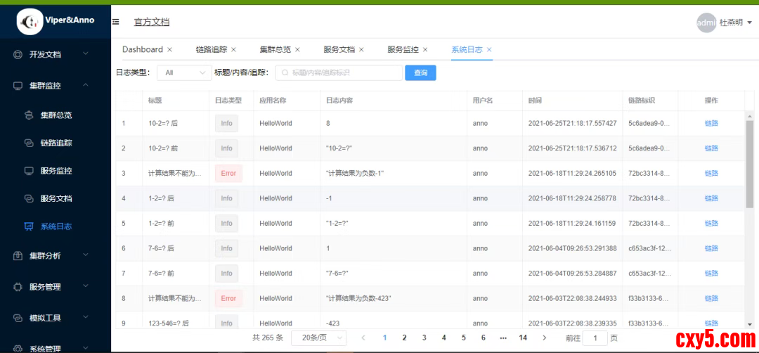
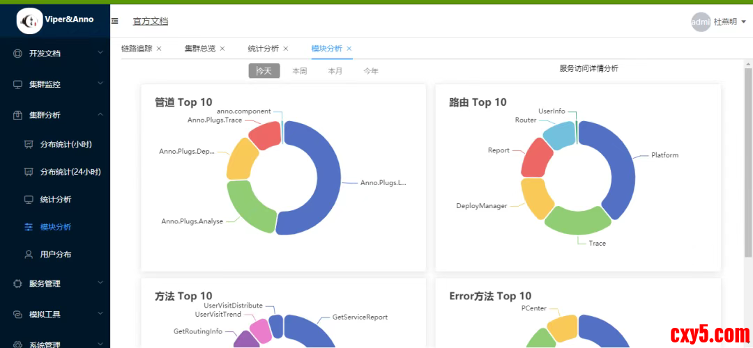
Anno.Core 包含服务注册中心、服务发现、健康检查、负载均衡、限流、失败重试、链路追踪、资源监控等功能。
服务注册与发现
:自动管理服务生命周期,支持动态扩缩容;
分布式调用链追踪
:无缝集成链路监控,助力问题定位与性能分析;
多策略限流控制
:基于令牌桶/漏桶算法,保障系统稳定性;
事件总线(Event Bus)
:实现松耦合的领域事件驱动架构;
CQRS 与 DDD 支持
:提供清晰的读写分离模型与领域驱动设计实践路径;
插件化架构
:通过模块化设计实现功能按需加载,提升系统可维护性与扩展性。
整体架构
相关 NuGet 库
项目演示效果
项目源码地址
更多项目实用功能和特性欢迎前往项目开源地址查看
来源:程序园用户自行投稿发布,如果侵权,请联系站长删除
免责声明:如果侵犯了您的权益,请联系站长,我们会及时删除侵权内容,谢谢合作!
一个
基于
NET
开源
功能
相关帖子
.NET微服务之环境准备
一个基于 .NET 开源、功能强大的分布式微服务开发框架
写电商详情页不用挠头了:一个还算实用的AI指令模板
撸一个功能强大的基于语义的图像检索系统
vip免费申请,1年只需15美金$
回复
使用道具
举报
提升卡
置顶卡
沉默卡
喧嚣卡
变色卡
千斤顶
照妖镜
相关推荐
安全
.NET微服务之环境准备
0
156
翱龟墓
2025-10-23
业界
一个基于 .NET 开源、功能强大的分布式微服务开发框架
0
917
左丘平莹
2025-10-24
安全
写电商详情页不用挠头了:一个还算实用的AI指令模板
0
150
何玲
2025-10-24
业界
撸一个功能强大的基于语义的图像检索系统
0
188
桂册
2025-10-24
高级模式
B
Color
Image
Link
Quote
Code
Smilies
您需要登录后才可以回帖
登录
|
立即注册
回复
本版积分规则
回帖并转播
回帖后跳转到最后一页
签约作者
程序园优秀签约作者
发帖
泠邸
昨天 01:15
关注
0
粉丝关注
13
主题发布
板块介绍填写区域,请于后台编辑
财富榜{圆}
anyue1937
9994893
dage888
999994
3934307807
992122
4
富账慕
9971
5
刎唇
9993
6
邹语彤
9973
7
丧血槌
9977
8
二艰糖
9988
9
匝抽
9986
10
聚怪闩
9948
查看更多