登录
/
注册
首页
论坛
其它
首页
科技
业界
安全
程序
广播
Follow
关于
导读
排行榜
发帖说明
登录
/
注册
账号
自动登录
找回密码
密码
登录
立即注册
搜索
搜索
关闭
CSDN热搜
程序园
精品问答
技术交流
资源下载
本版
帖子
用户
软件
问答
教程
代码
写记录
写博客
小组
VIP申请
VIP网盘
网盘
联系我们
发帖说明
道具
勋章
任务
淘帖
动态
分享
留言板
导读
设置
我的收藏
退出
腾讯QQ
微信登录
返回列表
首页
›
业界区
›
业界
›
6年前的项目终于更新了--机房ping监控全国主要城市 ...
6年前的项目终于更新了--机房ping监控全国主要城市
[ 复制链接 ]
擒揭
2025-11-27 11:20:03
猛犸象科技工作室:
网站开发,备案域名,渗透,服务器出租,DDOS/CC攻击,TG加粉引流
前言
当初项目的本意是为了监测中心机房到全国各地(主要是省会与重要城市)的ping速率而创建,目标ip地址是根据某个ip网站爬取,而现在该网站已经下线了,导致目标ip无法获取,再加上所用组件版本已经年久失修,最后是本人懒惰~~,导致项目已经不可用很久了
今年勤奋战胜懒惰,又重新占领高地,想着把该项目重修修缮一遍
开始修缮
更换ip库:放弃了之前的网站,重新找了一份ip地址库,并且会定期更新
部署方式变更:使用docker容器部署,方便部署,
加入更多城市:不但跟踪省会以及重要城市,还有地级市也一并跟踪了
自动更新ip:每3个小时处理不能ping通的ip,并且从ip库找一个可用的ip地址更新
更换最新页面:可以选择使用原生的页面,也可以prometheus+pushgateway+grafana查看更细致的页面
安装
docker volume create idc_ping_monitor_V
docker run -d --name idc_smokeping -p 8001:80 -v idc_ping_monitor_V:/opt -v ./data:/data registry.cn-beijing.aliyuncs.com/wilsonchai/idc_smokeping:v1
docker run -d --name idc_sidecar -v idc_ping_monitor_V:/opt -v ./data/:/data registry.cn-beijing.aliyuncs.com/wilsonchai/idc_sidecar:v1
复制代码
这里需要注意的是,./data文件存放了所有城市的ping数据,idc_smokeping与idc_sidecar需要共享该目录。如果之前的数据不想要,可直接删除即可
如果有需要推送到pushgateway,那就需要重新配置idc_sidecar
注:prometheus需要idc_ping_monitor启动6分钟之后才会有数据
docker rm -f idc_sidecar
docker run -d --name idc_sidecar -e PUSHGATEWAY_URL=10.22.12.178:9091 -v idc_ping_monitor_V:/opt -v ./data/:/data registry.cn-beijing.aliyuncs.com/wilsonchai/idc_sidecar:v1
复制代码
编译
如果需要自己编译,也可以进入两个目录分别操作
idc_smokeping
cd smokeping && docker build . -t registry.cn-beijing.aliyuncs.com/wilsonchai/idc_smokeping:v1
复制代码
idc_sidecar
cd sidecar && docker build . -t registry.cn-beijing.aliyuncs.com/wilsonchai/idc_sidecar:v1
复制代码
详解
idc_smokeping:使用smokeping作为数据采集端,负责采集到各城市ip的ping数据,存为rrd格式的数据文件,每3分钟采集一次,并且每3小时会应用一次新的城市ip(如果有更新)
idc_sidecar:
使用cron+python脚本,每小时检查城市ip是否能够ping通,如果不能ping通,就立刻在ip库中更换一个
如果配置了环境变量:PUSHGATEWAY_URL,那每3分钟将各个城市的数据采集到pushgateway,从而进入prometheus,方便后续分析
./data:各城市的ping数据存放在宿主机当前目录的./data下面,便于保存、备份或者删除
idc_ping_monitor_V:docker volume,用来存放各城市的ip地址以及ip库
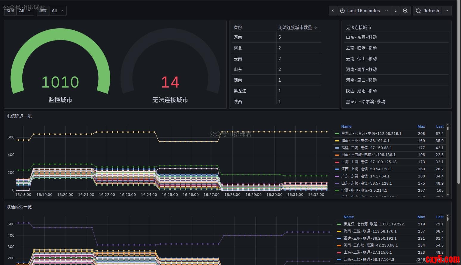
效果
1)原生的效果图
2)grafana
这里需要注意的是:该panel有2个参数:省份和城市。省份可以选择,由于城市过多(1010个),选择城市的时候需要自行输入
代码仓库
代码地址
最后再来分析一下仓库目录下的代码组成,方便大家使用
▶ tree -L 1
.
├── grafana
├── sidecar
└── smokeping
复制代码
grafana目录主要存放了grafana的模版文件,需要的时候直接导入进grafana即可
▶ ls -l grafana
total 20
-rw-rw-r-- 1 wilson wilson 18946 11月 5 18:43 全国速率监测(地级市版).json
复制代码
sidecar目录主要存放了各种操作城市数据相关的脚本
smokeping目录主要存放了smokeping相关的配置文件
联系我
联系我,做深入的交流
至此,本文结束
在下才疏学浅,有撒汤漏水的,请各位不吝赐教...
来源:程序园用户自行投稿发布,如果侵权,请联系站长删除
免责声明:如果侵犯了您的权益,请联系站长,我们会及时删除侵权内容,谢谢合作!
年前
项目
终于
更新
机房
相关帖子
C#AI系列(2):深度学习项目构建及实战TorchSharp准备篇
StarBlog小更新,文章管理体验巨大提升,重写了几个管理后台页面
人工智能之数据分析 numpy:第十五章 项目实践
Windows更新致WSA安装故障?多版本下载、使用指南及问题解决全揭秘
结构化机器学习项目 第一周:机器学习策略(一)正交化调优和评估指标
Apache Hudi 项目总体分析
Actix-Web完整项目实战:博客 API
VUE前端项目规范.md---大模型辅助开发使用约束
结构化机器学习项目 第二周:误差分析与学习方法(三)
收藏好!大厂工作中用到的超实用linux进阶命令组合和快捷键(持续更新中)
回复
使用道具
举报
提升卡
置顶卡
沉默卡
喧嚣卡
变色卡
千斤顶
照妖镜
相关推荐
业界
C#AI系列(2):深度学习项目构建及实战TorchSharp准备篇
1
548
遗憩
2025-11-21
业界
StarBlog小更新,文章管理体验巨大提升,重写了几个管理后台页面
1
357
俏挺喳
2025-11-23
业界
人工智能之数据分析 numpy:第十五章 项目实践
3
422
胆饬
2025-11-25
安全
Windows更新致WSA安装故障?多版本下载、使用指南及问题解决全揭秘
2
809
段干叶农
2025-11-29
业界
结构化机器学习项目 第一周:机器学习策略(一)正交化调优和评估指标
1
731
裸历
2025-11-29
业界
Apache Hudi 项目总体分析
0
167
柏球侠
2025-11-30
业界
Actix-Web完整项目实战:博客 API
0
497
馏栩梓
2025-12-01
科技
VUE前端项目规范.md---大模型辅助开发使用约束
1
970
丁若云
2025-12-01
业界
结构化机器学习项目 第二周:误差分析与学习方法(三)
0
223
古修蟑
2025-12-02
安全
收藏好!大厂工作中用到的超实用linux进阶命令组合和快捷键(持续更新中)
0
134
咫噎
2025-12-02
高级模式
B
Color
Image
Link
Quote
Code
Smilies
您需要登录后才可以回帖
登录
|
立即注册
回复
本版积分规则
回帖并转播
回帖后跳转到最后一页
签约作者
程序园优秀签约作者
发帖
擒揭
2025-11-27 11:20:03
关注
0
粉丝关注
20
主题发布
板块介绍填写区域,请于后台编辑
财富榜{圆}
anyue1937
9994893
kk14977
6845355
3934307807
991122
4
xiangqian
638210
5
宋子
9987
6
闰咄阅
9991
7
刎唇
9993
8
俞瑛瑶
9998
9
蓬森莉
9952
10
匝抽
9986
查看更多